• /
  • EnglishEspañolFrançais日本語한국어Português
  • 로그인지금 시작하기

Collector Observability Public Preview

February 24, 2026

Confidently scale OTel adoption through first-class Collector Observability

  • Learn more

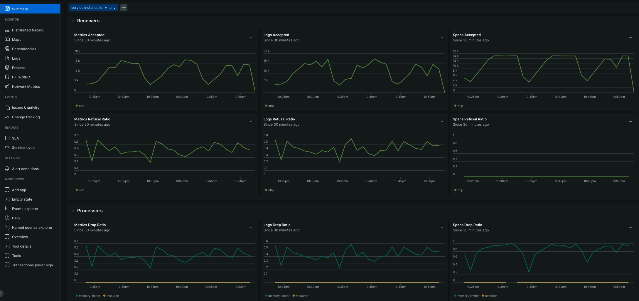
New Relic’s Collector Observability provides customers with a dedicated, first-class experience for monitoring the health and performance of their OTel Collectors, a proxy that acts as the ‘middleware’ for a business’s observability data. Operating OTel Collectors can leave engineers flying blind because it’s a challenge to distinguish between resource saturation, configuration errors, or connectivity issues. New Relic’s Collector Observability capability reduces these barriers and provides real-time visibility into collector health and performance. This empowers customers to resolve bottlenecks before they lead to data loss, ensuring a seamless and scalable path to OTel adoption.

Key Benefits:

  • End-to-end pipeline health monitoring visualizes the entire "receive-process-export" lifecycle to pinpoint misconfigurations and bottlenecks instantly.
  • Predictive resource saturation to track CPU and memory consumption to identify memory leaks and prevent collector crashes before they occur.
  • Real-time backpressure detection surfaces internal queue usage to identify overwhelmed collectors before they start dropping telemetry data.

Start leveraging OpenTelemetry seamlessly within New Relic’s unified platform today.

Find out more:

Image of the Collector Observability  experience

Copyright © 2026 New Relic Inc.

This site is protected by reCAPTCHA and the Google Privacy Policy and Terms of Service apply.