• /
  • EnglishEspañolFrançais日本語한국어Português
  • Inicia sesiónComenzar ahora

Find and query Kafka data in New Relic

Once your Kafka monitoring is configured with OpenTelemetry, your metrics will appear across multiple locations in New Relic. This guide shows you where to find your data and how to query it effectively.

Navigate to your Kafka data

Your Kafka metrics appear in several places across the New Relic platform, each optimized for different use cases:

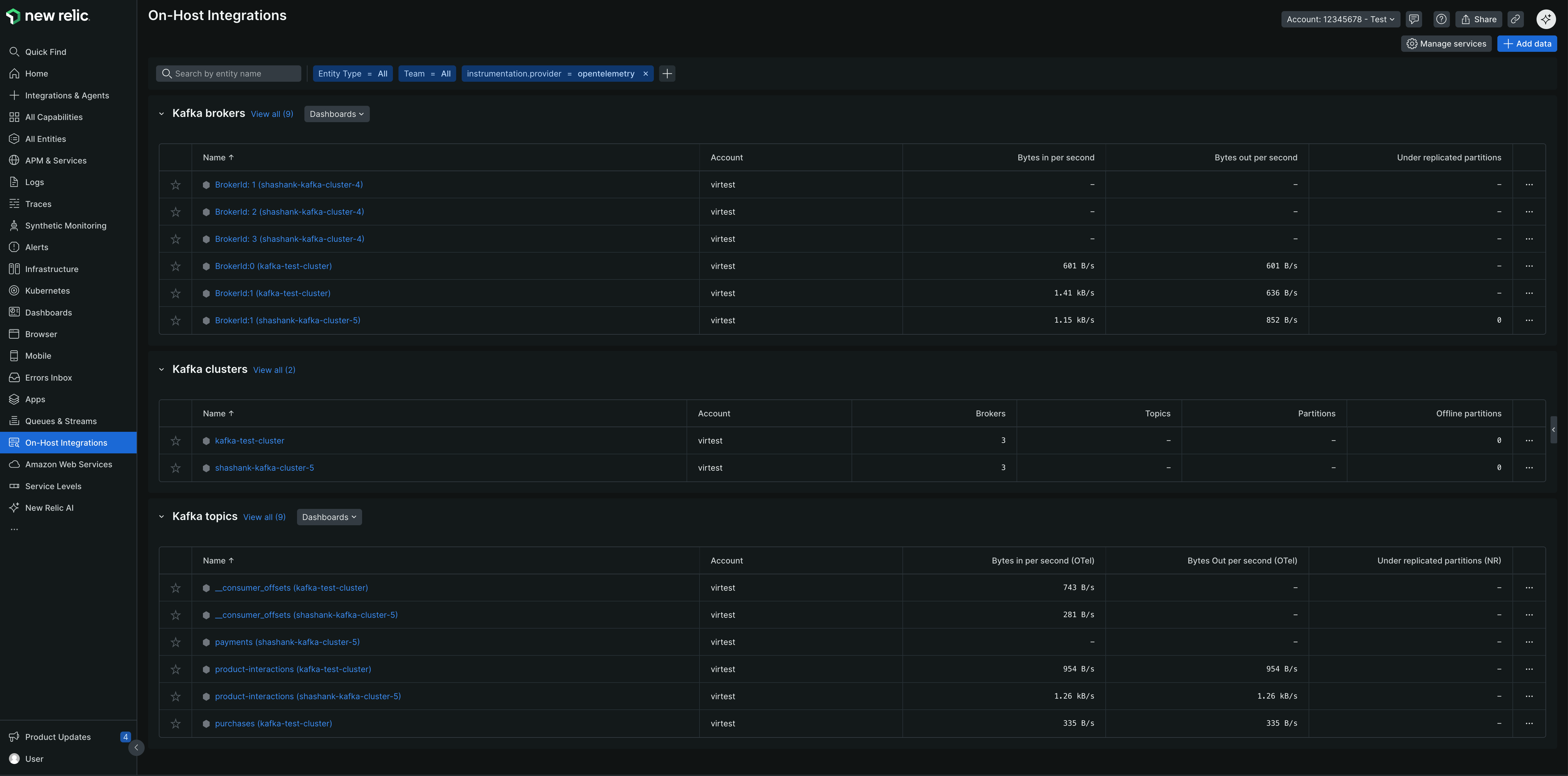
1. Entity explorer

Best for: Quick health checks and entity relationships

  1. Go to one.newrelic.com > All capabilities > On host integrations
  2. View Kafka broker, cluster, and topics entity types
Entity explorer showing Kafka broker, cluster, and topics entity types

2. Queues & Streams

Best for: Message queue focused monitoring

  1. Go to one.newrelic.com > All capabilities > Queues & Streams
  2. Filter by provider=opentelemetry and click the account row where you instrumented Kafka to view your data
Queues & Streams view showing Kafka data filtered by OpenTelemetry provider

3. Pre-built dashboards

Best for: Comprehensive monitoring and visualization

  1. Go to one.newrelic.com > Dashboards > Recommended dashboards (View all)
  2. Search for "OpenTelemetry Kafka"
Pre-built dashboard showing Kafka cluster health, network throughput, and broker metrics

Query Kafka data with NRQL

Use NRQL to create custom queries and dashboards for your Kafka data.

Advanced queries

For more comprehensive query examples organized by monitoring focus area:

Create custom dashboards

Combine multiple queries to create comprehensive Kafka monitoring dashboards:

  1. Go to one.newrelic.com > Dashboards
  2. Click Create a dashboard
  3. Add widgets using the NRQL queries above
  4. Organize widgets by focus area:
    • Cluster health: Broker count, under-replicated partitions, controller status
    • Consumer performance: Lag, throughput, group membership
    • Topic metrics: Message rates, partition counts, replication status
    • Resource utilization: Network I/O, JVM metrics, disk usage

Set up alerts

Sugerencia

New Relic provides pre-configured golden metric alerts for Kafka. When creating a new alert condition, select Guided modeHost integrationsKafka (brokers, cluster, or topics) to view recommended alert templates.

You can also create custom alerts using NRQL queries:

Next steps

Copyright © 2026 New Relic Inc.

This site is protected by reCAPTCHA and the Google Privacy Policy and Terms of Service apply.