시큐리티 RX Cloud는 AWS Security Hub와 통합하여 cloud 구성 오류를 발견하고 우선순위를 지정하고 수정하는 데 도움을 줍니다. 전술적 문제 해결에 집중하는 엔지니어이든, 조직 전체의 cloud 보안 상태를 관리하는 보안 팀 구성원이든, 모두 동일한 포괄적인 인터페이스를 사용하지만 초점은 다릅니다.
이 문서에서는 다음을 수행하는 방법을 다룹니다.
- 엔지니어의 경우: 내부적으로 cloud 보안 상태를 개선하고, 자세한 수정 지침에 액세스하고, 보안 수정 사항을 개발흐름 흐름에 통합합니다.
- 보안팀의 경우: 조직 전체의 상황을 파악하고, 팀 간 문제 해결 노력을 조율하고, 진행 상황을 추적하고, 이해관계자에게 위험을 전달할 수 있습니다.
전제 조건
시작하기 전에 다음 사항을 확인하세요.
- AWS 계정으로 시큐리티 RX 클라우드 통합 설정
- 모니터링 대상 리전에서 AWS Security Hub가 활성화되었습니다.
- 뉴렐릭 계정에서 시큐리티 RX에 액세스하세요
- 조직 전체의 가시성을 위해: 모든 AWS 계정에 걸쳐 구성된 시큐리티 RX Cloud
팁
시큐리티 RX Cloud를 처음 사용하시나요? AWS 계정을 연결하고 자동 검색을 활성화하려면 설정 가이드를 참조하세요.
시큐리티 RX 클라우드에 접속하세요
cloud 보안 대시보드에 액세스하려면 one.newrelic.com > All capabilities > Security RX > Cloud 으로 이동하세요.
개별 페이지가 있는 통합 및 통합 보기와 달리 cloud 리소스는 중앙 시큐리티 RX Cloud 인터페이스를 통해 액세스됩니다. 이러한 통합 접근 방식은 cloud 환경 전체에 대한 포괄적인 가시성을 제공합니다.
cloud 보안 개요를 이해하세요
Cloud [클라우드] 탭은 발견 사항을 맥락화하고, 주요 위험 영역을 파악하고, cloud 환경 전반의 추세를 이해하는 데 도움이 되는 포괄적인 정보를 제공합니다.

시큐리티 RX Cloud 개요 대시보드는 cloud 보안 상태에 대한 포괄적인 가시성을 제공합니다.
개요가 해결하는 문제점
- 압도적인 구성 오류량: 수많은 오류 발견으로 인해 추세를 파악하고 우선순위를 정하기가 어렵습니다.
- 가시성 부족: 개선 노력을 위한 명확한 출발점이 없음
- 파편화된 보안 보기: 여러 AWS 계정 및 리전에 걸쳐 통합된 보기가 없음
- 이해관계자 보고: 보안 태세에 대한 경영진 차원의 보고 필요성
주요 개요 기능
cloud 개요 페이지에는 다음이 표시됩니다.
- 새로운 설정 오류: 최근 발견된 보안 취약점으로 주의가 필요합니다.
- 가장 중요한 지역: 안보 문제가 가장 집중된 지리적 지역
- 가장 많이 발견된 리소스 유형: AWS 서비스(S3, EC2, RDS 등) 중 어떤 서비스에서 보안 문제가 가장 많이 발생했습니까?
- 범주별 위험 분석: 보안 영향 유형별로 정리된 잘못된 구성
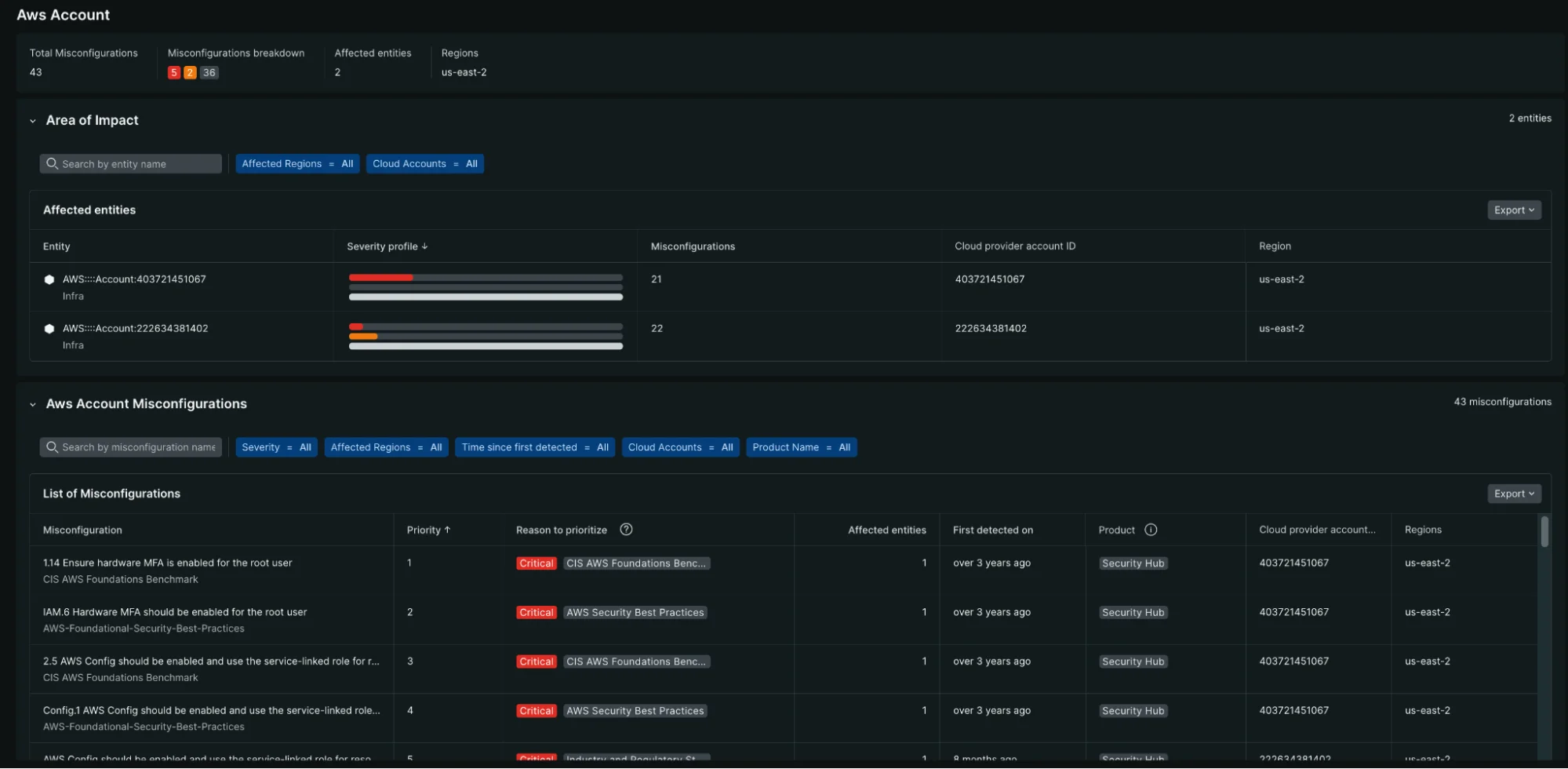
- 계정별 위험도: 여러 계정을 한눈에 볼 수 있으며, 어떤 AWS 계정에 가장 많은 주의가 필요한지 보여줍니다.
- 보안 문제가 있는 가상 프라이빗 cloud 환경 (VPC)에 대한 중요 분석
잘못된 구성 데이터 해석
이 개요는 다음과 같은 데 도움이 됩니다.
- 시간 경과에 따른 노출 정도 평가: 보안 상태가 개선되고 있는지 악화되고 있는지 추적하십시오.
- 범주별 보기: 규정 준수 문제, 활성 위협 또는 설정 변경 중 어떤 문제에 직면하고 있는지 파악하세요.
- 표준과 위협을 구분하세요: 규정 준수 위반과 실제 보안 위협을 구별하십시오.
- 차원별 분석: 문제 유형, 리소스 유형, 지역 또는 cloud 계정별로 필터링하여 집중적인 분석을 수행하세요.
cloud 구성 오류를 우선순위로 지정하고 검색하세요.
전반적인 보안 상태를 파악한 후에는 상세 보기를 사용하여 특정 구성 오류를 더 자세히 살펴보세요.
접근 설정 오류 세부 정보
시큐리티 RX 클라우드 내의 Misconfigurations [설정 오류] 섹션으로 이동하여 감지된 모든 보안 문제를 확인하세요.
- 이동 one.newrelic.com > All capabilities > Security RX > Cloud
- 자세한 목록을 보려면 Misconfigurations [설정 오류] 탭을 선택하세요.

'구성 오류' 탭은 필터링 및 정렬 기능을 통해 모든 보안 문제에 대한 자세한 목록 보기를 제공합니다.
필터 및 정렬 설정 오류
필터링 및 정렬 기능을 활용하여 가장 중요한 항목에 집중하세요.
- 위험 수준별로 정렬: 중요하고 심각도가 높은 발견 사항부터 먼저 확인하세요.
- 리소스 유형별 필터링: 특정 서비스(S3, EC2, RDS 등)의 잘못된 구성을 확인합니다.
- 탐지 시간순 정렬: 최근에 발견된 문제를 확인하세요
- 지역별 필터링: 특정 AWS 지역에 집중
- 계정별 필터링: 여러 계정을 사용하는 환경에서는 특정 AWS 계정으로 필터링할 수 있습니다.
자원 수준 분석
Ressources [리소스] 탭을 사용하여 리소스 관점에서 보안 문제를 이해하십시오.

리소스 보기에서는 보안 상태 및 소유권별로 정리된 cloud 리소스에 대한 포괄적인 분석 정보를 제공합니다.
주요 기능:
- 심각도 프로필을 맥락에 맞게 분석하세요: 각 리소스에 대해 심각, 높음, 중간 및 낮음 등급의 발견 사항이 몇 개 있는지 확인하세요.
- 개선 노력의 우선순위를 정하십시오: 심각도가 높은 문제가 여러 건 발견된 자원에 집중하십시오.
- 폭발 반경을 파악하세요: 인프라에 가장 중요한 자원이 무엇인지 확인하세요
- 중요 소유권 매핑: 태그 및 메타데이터를 통해 cloud 리소스를 담당팀과 연결
엔지니어용: 잘못된 설정을 분류하고 수정하세요
수정해야 할 잘못된 설정을 발견했으면 해당 설정을 클릭하여 자세한 정보와 수정 지침을 확인하세요.
이 워크플로우가 해결하는 문제
- 문제 해결 부담 과부하: 수백 가지의 잘못된 설정에 직면했을 때 어디서부터 시작해야 할지 모르는 상황
- 영향 평가의 어려움: 잘못된 구성으로 인한 실제 위험과 영향 영역을 파악하기 어렵습니다.
- 조사 시간 낭비: 보안 문제 해결 방법을 찾아보는 데 소요되는 시간
- 컨텍스트 전환: 뉴럴릭을 떠나 문제 해결을 위한 연구 및 구현 작업을 해야 하는 상황
잘못된 구성 세부 정보 이해하기
각 설정 오류 상세 정보 페이지에는 다음 내용이 제공됩니다.
- 위험 평가: 이러한 잘못된 구성이 중요한 이유와 잠재적 영향
- 영향을 받는 리소스: 이 보안 취약점이 있는 리소스의 전체 목록
- 리소스 컨텍스트: 현재 설정, 팀 소유권, 태그 및 운영 순위
- 교정 지침: 여러 교정우에 대한 단계별 지침
접근 권한 복구 지침
시큐리티 RX Cloud는 여러 가지 워크플로우 옵션을 갖춘 포괄적인 AI 생성 수정 플레이북을 제공합니다.
- 콘솔: AWS 관리 콘솔에서 문제를 해결하기 위한 단계별 지침
- CLI: 복사하여 붙여넣을 수 있는 AWS CLI 명령어와 설명
- CloudFormation: 코드로 프로덕션에 즉시 투입 가능 스니펫
- Terraform: 인프라 자동화를 위한 Terraform 코드 스니펫
- 검증: 문제 해결 후 점검 목록을 통해 문제가 해결되었는지 확인합니다.
엔지니어를 위한 모범 사례
- 핵심적인 발견 사항부터 시작하세요: 데이터 노출로 이어질 수 있는 위험도가 높은 잘못된 구성에 집중하세요.
- 코드 기반 인프라 수정 사용: 설정 변경을 방지하려면 CloudFormation 또는 Terraform을 이용한 수정 방식을 권장합니다.
- 수정 사항 검증: 구성 오류가 완전히 해결되었는지 확인하기 위해 항상 검증 단계를 실행하십시오.
- 템플릿을 업데이트하세요: 재발 방지를 위해 인프라 코드 템플릿에 수정 사항을 적용하세요.
개발 워크플로우와의 통합
시큐리티 RX 클라우드는 기존 개발 및 운영 프로세스에 맞춰 설계되었습니다.
- 통합/연속 배포(CI/CD) 통합: 통합 파이프라인에서 수정 코드 스니펫을 사용합니다.
- 인시던트 대응: 인시던트 진행 중 보안 문제를 신속하게 파악하고 해결합니다.
- 정기 유지 관리: 개요 대시보드를 사용하여 정기적인 보안 상태 점검을 수행하십시오.
- 팀 협업: 잘못된 구성 세부 정보와 해결 계획을 팀 구성원과 공유합니다.
보안팀의 경우: 조직 전체의 문제 해결을 조율합니다.
보안팀은 여러 개발 및 운영팀에 걸쳐 문제 해결 노력을 조율하는 동시에 진행 상황을 추적하고 책임 소재를 명확히 해야 합니다.
이 워크플로우가 해결하는 문제
- 자원 배분: 보안팀의 노력을 어디에 집중해야 최대의 효과를 얻을 수 있을지에 대한 불확실성
- 시정 조치 과제: 보안 문제점을 적절한 팀과 담당자에게 배정하는 데 어려움
- 진행 상황 추적: 할당된 개선 작업이 완료되고 있는지 여부를 확인할 수 없음
- 팀 협업: 보안, 개발 및 운영 팀 간의 조율에 따른 어려움
- 문제 해결 관리: 기한이 지난 또는 심각한 보안 문제 처리 절차가 불명확함
보안 책임자를 위한 핵심 요소
cloud 개요는 경영진 수준의 인사이트를 포함하여 다음과 같은 내용을 제공합니다.
- 총 잘못된 구성 건수: 전체 발생 건수 및 시간 경과에 따른 추세
- 위험 분포: 중요, 고위험, 중위험, 저위험 소견의 분류
- 계정 수준 분석: 어떤 AWS 계정이 가장 높은 위험을 내포하고 있습니까?
- 지역적 분포: 안보 문제의 지리적 집중
- 리소스 유형 분석: 어떤 AWS 서비스에 가장 많은 관심이 필요한가
- 규정 준수 현황: 표준 기반 분석 결과 vs. 실제 위협 지표

AWS 계정 보기에서는 보안 위험이 가장 높은 계정과 잘못된 구성에 대한 자세한 정보를 제공합니다.
추세 및 과거 분석
시간 기반 제어 기능을 사용하여 다음을 이해하십시오.
- 보안 태세 변화 추이: 조직의 보안 수준이 시간이 지남에 따라 향상되는지 또는 악화되는지 여부
- 보안 문제 해결 속도: 팀이 보안 발견 사항을 얼마나 빨리 해결하는지
- 새로운 발견 vs. 해결된 문제: 새로운 발견과 문제 해결 노력 간의 균형
- 계절적 패턴: 특정 시기가 보안 문제 증가와 상관관계가 있는지 여부
팀 기반 개선 관리
고급 보안 흐름
위험 기반 우선순위 지정
보안팀은 자원 배분 및 위험 감수에 대한 전략적 결정을 내려야 합니다.
- 리스크 점수 검증: 조직 상황에 맞춰 RX 클라우드의 지능형 리스크 점수를 검토하고 조정합니다.
- 규정 준수 매핑: 어떤 결과가 특정 규정 준수 프레임워크(SOC 2, PCI DSS 등)와 관련이 있는지 파악합니다.
- 비즈니스 영향 평가: 보안 발견 사항과 비즈니스 핵심 애플리케이션 및 데이터 간의 상관관계를 분석합니다.
- 위험 수용 문서화: 수용된 위험 및 그 근거에 대한 결정 사항을 추적합니다.
보안 프로그램의 KPI 및 KPI
시큐리티 RX 클라우드 데이터를 활용하여 보안 프로그램을 측정하고 개선하세요.
- 평균 문제 해결 시간(MTTR): 조직이 보안 문제를 얼마나 빨리 해결하는지 추적하세요.
- 보안 부채: 시간이 지남에 따라 해결되지 않은 보안 문제의 누적 현황을 모니터링합니다.
- 팀 성능: 여러 팀 간의 수정 속도 비교 및 구성
- 추세 분석: 시간이 지남에 따라 보안 상태가 개선되고 있는지 파악합니다.
보안 도구 및 프로세스와의 통합
- SIEM 통합: 보안 분석 결과를 보안 정보 및 이벤트 관리(SIEM) 시스템으로 내보냅니다.
- 지원 케이스 통합: Jira, ServiceNow 또는 기타 시스템에서 자동으로 지원 케이스 생성
- 규정 준수 보고: 감사자 및 규정 준수 팀을 위한 보고서를 생성합니다.
- 경영진 대시보드: 보안 현황 및 진행 상황에 대한 경영진 수준의 개요를 제공합니다.